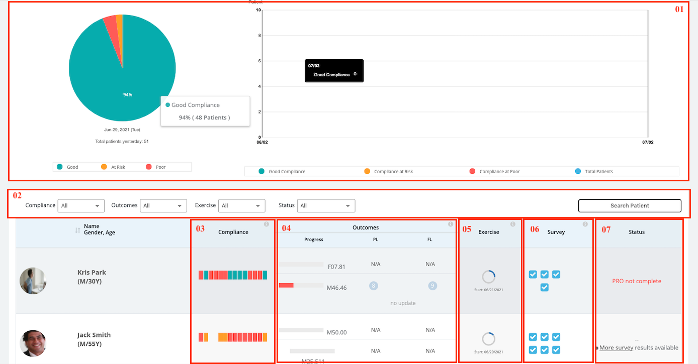
![]() | 01. General Information 02.Filters/Search Box 03. Compliance 04.Outcomes 05. Treatment 06. Survey 07. Status |
01. General Information

View the percentage of the overall status of your patients with Compliance Status and Patient Compliance Trend.
Compliance Status
| Green | Good | The percentage of patients who completed all the tasks yesterday. |
| Yellow | At-Risk | The percentage of patients who partially completed the task yesterday. |
| Red | Poor | The percentage of patients who did not do any task yesterday. |
Patient Compliance Trend
| Green | Good Compliance | The number of patients completed all the tasks yesterday. |
| Yellow | Compliance at Risk | The number of patients partially completed the task yesterday. |
| Red | Poor Compliance | The number of patients did not do any task yesterday. |
| Blue | Total Patients | The total number of patients in the system. |
02.Filters/Search Box
Providers can select the compliance, outcomes, Treatment, and Status to filter the patients.
- Compliance: All (default) / Poor / At Risk / Good
- Outcomes: All (default) / Poor / At Risk / Good / Goal is met
| Green | Good | The percentage of patients with positive goal progress or pain level and neural symptom level reported at 0 |
| Yellow | At-Risk | The percentage of patients who drop the goal progress or increase the pain level or neural symptom level that matches one of the following conditions,
|
| Red | Poor | The percentage of patients suddenly decrease the goal progress or increase the pain level or neural symptom level that match one of the following conditions,
|
- Treatment: All (default) / Ending soon / Expired / No Tx
- Status: All (default) / Goal is met / not registered / survey results available
03. Compliance
The percentage shows the average compliance from the first day of Tx to the present day and showing the change of the percentage of recent compliance. |
Daily Progress tracking - BlueJay will automatically send a daily survey to track patients' task completion. The survey starts once the provider prescribed the treatment program and stops when the treatment is ended |
| Grey | No Treatment for the day |
| Green | The patient completed the task for the day |
| Yellow | The patient partially completed the task for the day |
| Red | The patient did not log or did not do the task for the day. |
04.Outcomes
BlueJay will automatically send a weekly survey for goal competition, pain level, and neural symptom level. |
![]() | Patient’s Goal- The progress bar shows the weekly patient self-reported progress of the goal. Also showing the change of recent progress. The Blue progress bar indicates the percentage of achieved goal (patient self-evaluation) from the weekly survey.
|
| |
![]() |
|
![]() |
|
Pain and Neural- The numbers in the circle are the weekly patient self-reported outcomes of pain level and neural symptom level. - The number in parentheses shows the change of recent outcomes. Patients start to log the progress outcomes once the first treatment is prescribed. Patients stop receiving the progress tracking survey once treatment is expired for 2 weeks and there is no new treatment prescribed.
If pain level/ neural symptom increased by 0 or 1 level, highlight the level change in orange
If pain level/ neural symptom decreased, highlight the level change in green. | |
![]() |
|
![]() |
|
05.Treatment
Circle Progress indicates the percentage of the treatment time that has passed by. The expired treatment program and ending treatment time will show an exclamation mark in a circle.
| |
![]() |
|
06.Survey
![]() | The blue checkbox indicates a new survey result is completed by the patient. ( It will disappear once the result has been read by the provider) The grey checkbox shows a survey still waiting for a patient to fill out. If there are more than 6 surveys, the status bar will show a link to access the survey page. |
07.Status
| Not registered | The patients haven't completed the registration process. |
| Goal is met | If the patient completed 100% of the goal, the status will display Goal met! |
| survey results available | If there are more than 6 surveys, the status bar will show a link to access the survey page |













